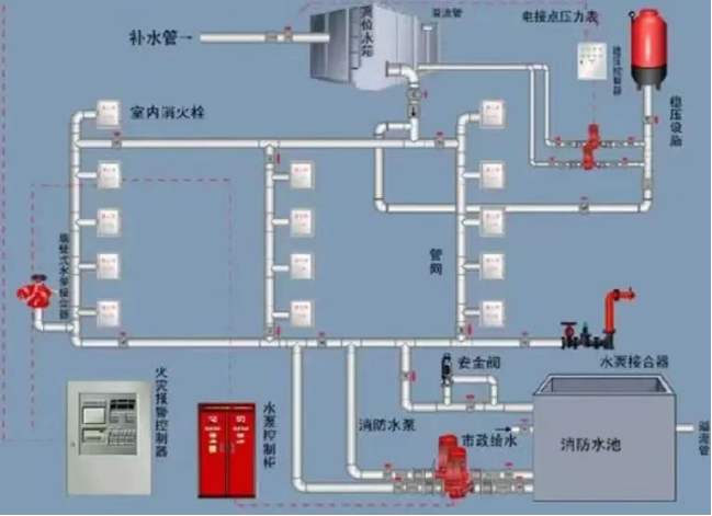
消火栓系統是由供水設施、消火栓、配水管網和閥門等組成的系統。
自動噴水滅火系統是一種在發生火災時能自動打開噴頭噴水滅火并同時發出火災信號的一種消防滅火設施。
消火栓系統、自動噴水滅火系統是發生火災后供滅火使用的關鍵設施,為確保及時撲滅火災發揮著至關重要的作用。“黃金十分鐘”能保命,平時做好消防安全檢查、維護好消防器材,才能把火災扼殺在初期。


NO.1
惠州仲愷高新技術產業開發區瀝林鎮衛生院消防設施、器材未保持完好有效一案
2023年5月4日,仲愷高新技術產業開發區消防救援大隊消防監督人員在對惠州仲愷高新技術產業開發區瀝林鎮衛生院進行監督檢查時,發現該單位一層有2處室內消火栓無法出水且壓力為“0”,消火栓系統嚴重損壞、癱瘓無法使用的消防安全違法行為,違反《中華人民共和國消防法》第十六條第一款第二項。仲愷高新技術產業開發區消防救援大隊根據《中華人民共和國消防法》第六十條第一款第一項之規定,對該單位消防設施未保持完好有效的違法行為作出罰款的行政處罰。


一層有2處室內消火栓無法出水且壓力為“0”,消火栓系統嚴重損壞、癱瘓無法使用。
NO.2
惠州市聯祥家具有限公司消防設施、器材未保持完好有效一案
2023年2月14日,博羅縣消防救援大隊消防監督人員在對惠州市聯祥家具有限公司進行監督檢查時發現該單位消火栓系統管網無水,違反《中華人民共和國消防法》第十六條第一款第二項之規定。博羅縣消防救援大隊根據《中華人民共和國消防法》第六十條第一款第一項之規定,對該單位消防設施未保持完好有效的違法行為作出罰款的行政處罰。


該單位消火栓系統管網無水。
NO.3
惠州市柏泓寵物用品有限公司消防設施、器材未保持完好有效一案
2023年8月25日,惠陽區消防救援大隊監督檢查人員在對惠州市柏泓寵物用品有限公司進行監督檢查時,發現該單位存在廠區自動噴水滅火系統末端試水裝置壓力不足,噴淋泵無法正常聯鎖啟泵的隱患,違反《中華人民共和國消防法》第十六條第一款第二項之規定。惠陽區消防救援大隊根據《中華人民共和國消防法》第六十條第一款第一項之規定,對該單位消防設施未保持完好有效的違法行為作出罰款的行政處罰。

廠區自動噴水滅火系統末端試水裝置壓力不足,噴淋泵無法正常聯鎖啟泵。
法律課堂
《中華人民共和國消防法》
第十六條 機關、團體、企業、事業等單位應當履行下列消防安全職責:
(一)落實消防安全責任制,制定本單位的消防安全制度、消防安全操作規程,制定滅火和應急疏散預案;
(二)按照國家標準、行業標準配置消防設施、器材,設置消防安全標志,并定期組織檢驗、維修,確保完好有效;
(三)對建筑消防設施每年至少進行一次全面檢測,確保完好有效,檢測記錄應當完整準確,存檔備查;
(四)保障疏散通道、安全出口、消防車通道暢通,保證防火防煙分區、防火間距符合消防技術標準;
(五)組織防火檢查,及時消除火災隱患;
(六)組織進行有針對性的消防演練;
(七)法律、法規規定的其他消防安全職責。
單位的主要負責人是本單位的消防安全責任人。
第六十條 單位違反本法規定,有下列行為之一的,責令改正,處五千元以上五萬元以下罰款:
(一)消防設施、器材或者消防安全標志的配置、設置不符合國家標準、行業標準,或者未保持完好有效的;
(二)損壞、挪用或者擅自拆除、停用消防設施、器材的;
(三)占用、堵塞、封閉疏散通道、安全出口或者有其他妨礙安全疏散行為的;
(四)埋壓、圈占、遮擋消火栓或者占用防火間距的;
(五)占用、堵塞、封閉消防車通道,妨礙消防車通行的;
(六)人員密集場所在門窗上設置影響逃生和滅火救援的障礙物的;
(七)對火災隱患經消防救援機構通知后不及時采取措施消除的。
個人有前款第二項、第三項、第四項、第五項行為之一的,處警告或者五百元以下罰款。
有本條第一款第三項、第四項、第五項、第六項行為,經責令改正拒不改正的,強制執行,所需費用由違法行為人承擔。
消火設施、器材維護管理不到位
可能會導致嚴重后果
↓↓↓
案例一
北京豐臺長峰醫院“4·18”重大火災事故
2023年4月18日12時50分,北京市豐臺區靛廠新村291號北京長峰醫院發生重大火災事故,造成29人死亡、42人受傷,直接經濟損失3831.82萬元。
北京長峰醫院改造工程施工現場,施工單位違規進行自流平地面施工和門框安裝切割交叉作業,環氧樹脂底涂材料中的易燃易爆成分揮發、形成爆炸性氣體混合物,遇角磨機切割金屬凈化板產生的火花發生爆燃。長峰醫院固定消防設施失效,自動噴水滅火系統和消火栓系統管網無水,未能有效控制初期火勢。


案例二
臺州大東鞋業有限公司“1·14”重大火災事故
2014年1月14日14時40分左右,臺州溫嶺市城北街道楊家渭村的臺州大東鞋業有限公司發生火災,火災過火面積約1080平方米,事故共造成16人死亡,5人受傷。
事故原因:鞋廠東側鋼棚北半間的電氣線路故障,引燃周圍鞋盒等可燃物引發火災。大東鞋廠主體廠房未經消防審批,主廠房只在首層和二層室內樓梯處各設置1個室內消火栓,但室內消火栓未接入市政消防管網,也未設屋頂水箱,故消火栓處于無水狀態,廠房內消火栓形同虛設,存在嚴重消防安全隱患。

